- 成都優普環保設備工程有限公司
- 電話:183-2853-8768
- 郵箱:1728748202@qq.com
- 網址:m.mzwxdz520.com
- 地址:四川省成都市郫都區成都現代工業港北片區港泰大道38號
當前位置:首頁>>技術文章
| MBR知識點六 |
| 發布者:成都優普環保設備工程有限公司 發布時間:2017/9/13 點擊次數:5340 |
1膜生物反應器常規配套工藝
1.1 針對生活污水推薦典型工藝
1.1.1 以平板膜為核心膜組件
平板膜-膜生物反應器為核心工藝,其對預處理要求相對簡單,前端設置2-3mm機械格柵對原水進行預過濾,基本能滿足工藝要求。
1.1.2 以中空纖維膜組件為核心膜組件
中空纖維膜-膜生物反應器相對平板膜-膜生物反應器工藝,對預處理的要求更為嚴格,經過初過濾后還需要設置一道1mm的精過濾,從而確保毛發類物質不對中空膜造成纏繞,導致膜污染。
注意:對滿足更為嚴格的出水標準,對A+MBR工藝進行不同工藝組合工藝再此不做分享。分享一組合工藝流程供大家參考。
1.2 針對工藝廢水以去除有機物為主推薦典型工藝
注:如MBR系統內設置平板膜組件,則工藝路線上細格柵部分可取消。 1.3 針對工藝廢水以去除氨氮為主推薦典型工藝 2膜生物反應器系統生物系統設計參數 2.1 缺氧池容積 •設計原則:氮容積負荷0.2kg-N/(m3.d)以下 •流入缺氧池的含氮量:Q1*C(氨氮) •容積:Q1*C(氨氮)/0.2 以上 2.2 硝化池容積 •設計原則:氮容積負荷0.25kg-N/(m3.d)以下 •流入缺氧池的含氮量:Q1*C(氨氮) •容積:Q1*C(氨氮)/0.25 以上 注:硝化池容積考慮膜組件設置后的容積。 3膜生物反應器膜系統設計 3.1 MBR產水系統設計方案 3.2 中空纖維膜輔助系統設計 3.2.1MBR反洗氣洗系統
3.2.2 MBR反洗加藥
3.2.3 MBR CEB系統
有機物污染通過堿洗效果明顯、鹽結垢通過酸洗效果明顯的原理,將化學加強反洗程序引入到MBR膜的運行過程中。通過類似于低強度的化學清洗的操作,將MBR膜的污染消除在剛形成的階段,阻止膜污染得不到及時恢復形成協同惡化的效應。
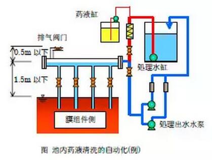
3.3 平板膜輔助系統設計 3.3.1 重力式加藥系統
3.3.2 自動加藥系統
4膜生物反應器膜曝氣系統設計 4.1 以生物需要量計算空氣量 ① 去除對象含氮量 剩余汚泥中的含氮濃度設為6%、剩余汚泥的發生量設為流入BOD的45%(為實際試驗結果)。所以、去除對象含氮濃度NR為 NR=50(進水總氮)-200×0.45×0.06(剩余污泥含氮量)=44.6mg/L 去除對象含氮濃度NR設為被全量硝化、循環液(返送)量設為400%、則脫氮池中的去除氮量為、 NR×(4/5) (80%的總氮去除率) ② BOD氧化所需要的氧氣量 去除為脫氮池去除BOD后剩余部分的BOD量。如伴隨NO3的脫氮被消費的單位BOD量為α(α=2.8kg-BOD/kg-N)(每去除1kg氮,需要消耗2.8kgBOD)、日平均汚水量為Q(m3/d)、則伴隨脫氮需去除的BOD量Q×200mg/L(進水BOD值)-Q×α×NR×(4/5)(缺氧反硝化消耗BOD值) 如BOD氧化所需要的單位氧氣量設為a(a=0.5kg-O2/kg-BOD)(每去除1kgBOD,需要消耗0.5kgBOD)、則BOD氧化所需要的氧氣量為 a×(Q×200mg/L-Q×α×NR×(4/5))÷1 000 … 1) ③ 氮的氧化所需要的氧氣量 NH4+2O2 → NO3-+H2O+2H+ 氮的硝化所需要的單位氧氣量設為b(b=64/14)、則氮的氧化所需要的氧氣量為 Q×NR×b÷1 000 … 2 ④ 汚泥的內呼吸所需要的氧氣量 曝氣池容量為V(m3)、汚泥的內呼吸所消費的單位氧氣量為c(c=0.07g-O2/g-VSS)、MLVSS/MLSS比根據實際試驗結果為0.7、則汚泥的內呼吸所需要的氧氣量為 V×20kg/m3(污泥濃度MLSS)×c×0.7 … 3) ⑤ 曝氣池所需要的氧氣量 根據1)、2)、3)為 Q×0.5×(200-100)÷1 000+Q×0.206+V×0.98=0.256Q+0.98V ⑥ 需要空氣量 空氣1m3中含0.277kg的氧氣、氧氣的溶解效率如設為3%、(重要參數) (0.256Q+0.98V)÷0.277÷0.03=30.81Q+118.0V 4.2 以膜組件需要量計算空氣量 為了確保膜分離裝置運行時的膜面流速所需要空氣量、每張膜支架如果設為11-12L/min(平板膜) 4.3 最終空氣量 取4.1和4.2中最大值。 |
| 上一條:62個水處理工藝流程圖匯總 | 下一條:MBR知識點五 |















